Artikel tersebut mencakup topik-topik berikut:
Profil Trading Klien LiteFinance: Tinjauan fungsi
Mari kita lihat hari ini versi Profil Trader Forex saat ini dan bagaimana cara kerjanya. Tugas utama pengembang adalah menciptakan lingkungan yang nyaman dan fungsional yang dikombinasikan dengan versi web dari platform trading, mempertahankan opsi trading utama dan mengecualikan hal-hal yang tidak perlu.
Versi Profil Klien sebelumnya memungkinkan trading melalui MT4. Meskipun sangat populer, platform ini cukup merepotkan bagi pemula dan mereka yang trading forex adalah pekerjaan paruh waktu. Berikut ini, saya akan menyebutkan keuntungan dari my.litefinance.org:
- Antarmuka yang ramah untuk pengguna yang bahkan seorang pemula pun akan mengerti setelah beberapa saat pengujian demo - dan itulah yang akan kami lakukan hari ini;
- Fungsi yang terintegrasi dengan social trading dan copy trading. Platform ini memungkinkan trading secara mandiri dan copy trading dari trader profesional;
- Chatting antar pengguna telah ditambahkan. Ini adalah semacam saluran informasi dan analitis di mana para trader tidak hanya dapat chatting satu sama lain, tetapi juga menerima analisis profesional secara online, mengikuti berita dan membaca artikel tematik di waktu luang mereka.
- Ada analisis untuk setiap instrumen; sinyal disediakan oleh lembaga analitik independen Claws & Horns. Setiap orang memutuskan sendiri apakah mereka harus dipertimbangkan atau tidak, tetapi mereka akan menjadi tip yang baik untuk trader pemula;
- Kegunaan yang bagus. Seorang trader dapat mengakses informasi paling penting kapan saja: harga dan data tentang perdagangan terbuka dengan kesempatan untuk memperbaiki order;
- Platform ini disesuaikan dengan semua versi perangkat seluler;
- Versi demo tidak membutuhkan pendaftaran;
- One-click trading dapat dilakukan dan Anda juga dapat mengatur instrumen favorit Anda untuk kenyamanan yang lebih.
- Ada peluang untuk menghasilkan uang di bawah program afiliasi.
Sekarang mari beralih ke tinjauan yang lebih detail.
my.litefinance.org - Profil trader forex di LiteFinance
1. Halaman utama ("Trade")
Halaman utama menyediakan beberapa menu informasi dan harga secara online bagi pengguna. Untuk melihat semua instrumen perdagangan yang tersedia, gunakan menu atas (omong-omong, platform beroperasi dalam 18 bahasa).
Di sini Anda dapat menemukan semua harga saat ini untuk mata uang, saham, minyak, logam, indeks saham, dan cryptocurrency. Untuk memulai trading, Anda perlu mengklik instrumen trading yang Anda minati. Grafik harga dengan alat teknis dan menu untuk membuka perdagangan akan muncul di layar. Saya akan kembali ke subjek di bawah ini ketika kita mulai memeriksa proses trading itu sendiri. Sekarang mari kembali ke halaman utama.
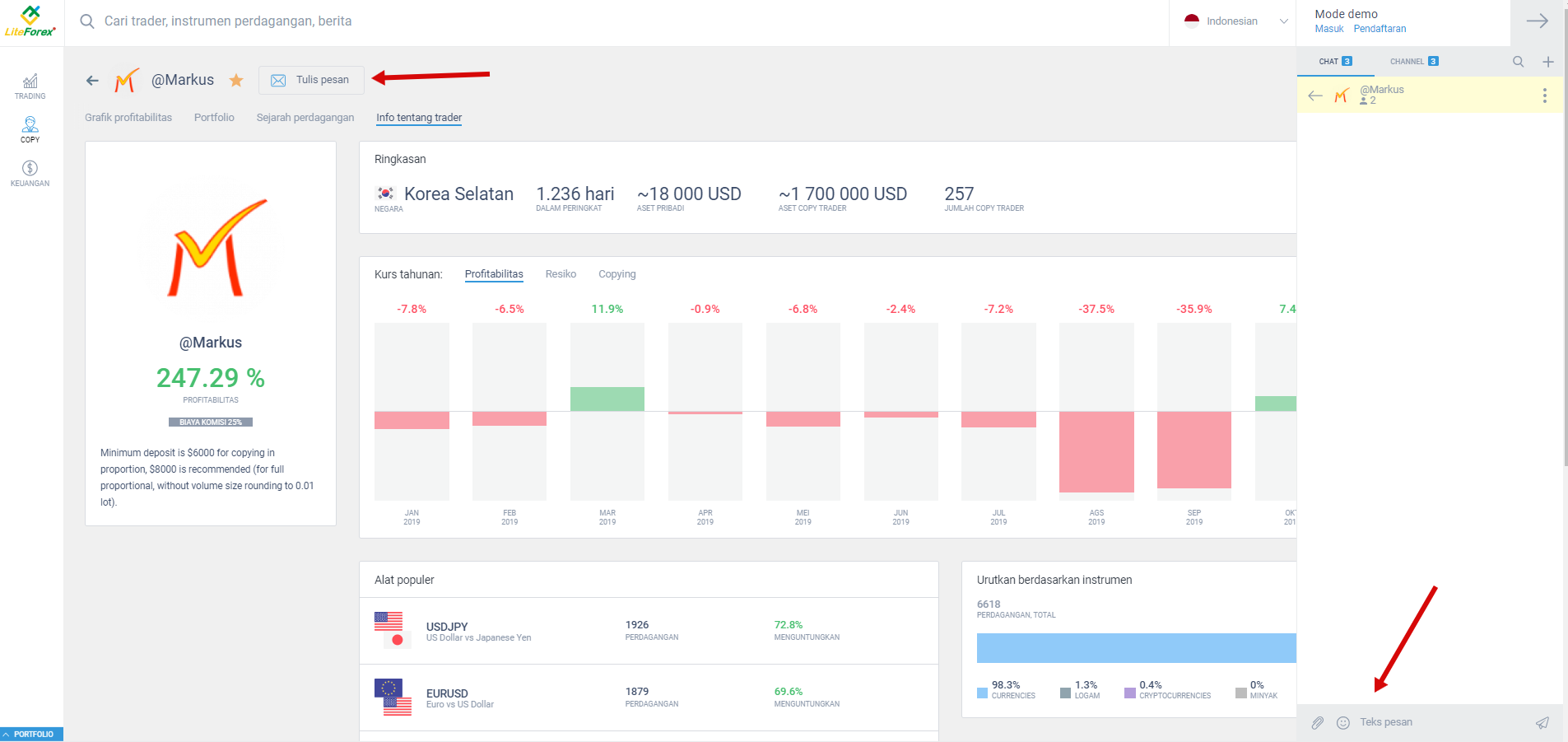
Setingan instrumen Profil Klien memungkinkan menampilkan harga baik sebagai tabel maupun sebagai daftar. Untuk melakukannya, Anda perlu mengklik tombol di kotak merah seperti yang ditunjukkan pada gambar di bawah. Perhatikan tombol tempat panah menunjuk. Ini untuk menghubungi tim dukungan secara instan dan menanyakan pertanyaan kepada pakar LiteFinance tentang pengoperasian, trading, dan serangkaian fungsi. (Rincian lebih lanjut tentang opsi chatting tersedia lebih jauh di bawah).
Juga, perhatikan bintang yang ditempatkan di dekat setiap alat trading. Seorang trader dapat memilih instrumen yang dia butuhkan, dan harga mereka akan ditampilkan di halaman utama. Untuk melakukannya, Anda hanya perlu mengaktifkan bintang di belakang instrumen favorit Anda.
Semua instrumen dalam daftar dapat diurutkan berdasarkan volatilitas, popularitas, atau nama. Fluktuasi harga dapat ditampilkan dalam berbagai periode waktu.
Salah satu inovasi paling nyaman yang diterapkan pada platform baru ini adalah peluang untuk sell dan buy instrumen trading yang langsung dari halaman instrumen trading di situs, meskipun tanpa menggunakan alat teknis (one-click trading). Ini sangat nyaman, ketika Anda perlu membuka atau menutup posisi di beberapa instrumen dengan cepat pada waktu yang bersamaan. Anda hanya perlu menyesuaikan tampilan layar menggunakan tombol seperti yang ditunjukkan pada gambar di bawah ini.
Di bawah jendela harga di halaman utama, ada daftar trader yang dapat dicopy oleh investor. Kartu trader dapat disesuaikan seperti kartu instrumen. Seorang investor dapat menampilkan di halaman utama informasi tentang jumlah klien yang mengcopy trader, volume aset yang dikelola dan tombol "Copy".
Selain itu, kartu menampilkan informasi tentang profitabilitas selama periode tertentu dan profitabilitas umum. Penyortiran dapat dilakukan dengan salah satu parameter tersebut. Informasi berikut tersedia di kartu trader:
- grafik profitabilitas;
- trading saat ini dengan indikasi arah, volume, dan untung / rugi;
- sejarah perdagangan;
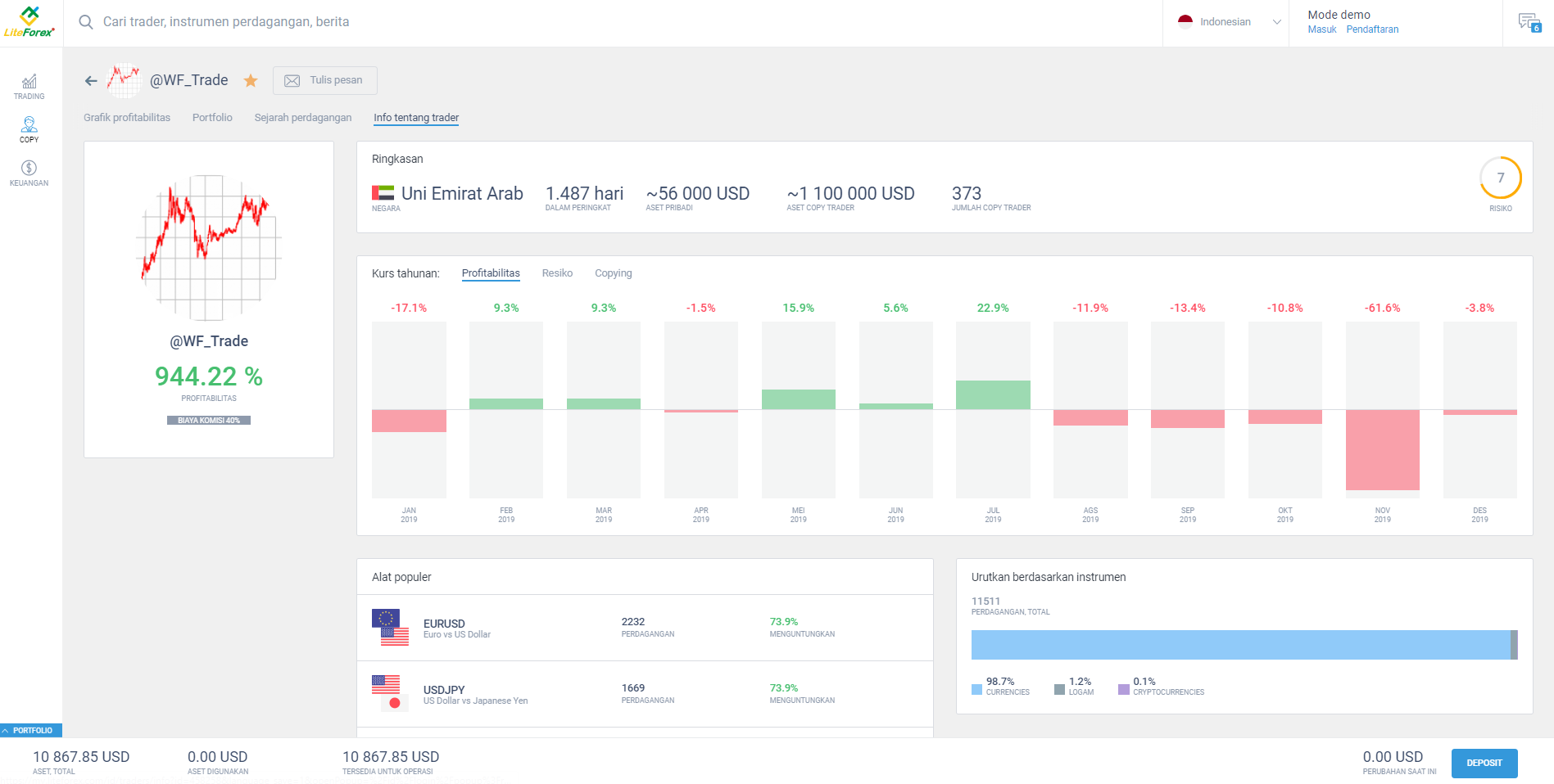
info trader: profitabilitas umum, negara, angka tahunan per bulan, jumlah perdagangan umum dengan penyortiran berdasarkan instrumen dan % perdagangan yang menguntungkan.
Hal berguna lainnya: investor dapat menghubungi trader kapan saja melalui chatting, dengan kesempatan dapat melampirkan dokumen atau gambar. Tautan ke chatting dapat disalin, yang sangat berguna jika Anda memerlukan akses instan ke chatting tersebut.
Social trading menjadi lebih nyaman karena seluruh informasi berbentuk grafik dan hanya tersedia dalam beberapa klik.
Juga, ada opsi kontrol untuk perdagangan saat ini di halaman utama. Anda perlu mengklik tombol "Portofolio" di bagian bawah halaman, dan menu yang dapat disesuaikan akan terbuka di bawah.
Menu Information Trading menyediakan informasi dasar tentang perdagangan dan memungkinkan untuk mengubahnya. Ini dapat digunakan tidak hanya untuk menutup perdagangan, tetapi untuk memodifikasinya juga: menempatkan perintah stop loss dan take profit atau meningkatkan volume posisi.
Di sini Anda juga dapat menambah akun dengan uang virtual. Pada gambar di atas Anda dapat melihat tombol “Deposit” di pojok kanan bawah. Setelah mengkliknya, Anda akan diundang untuk mendaftar dan melakukan setoran nyata, atau untuk meningkatkan setoran virtual Anda.
Dan sekilas tentang menu kiri yang terdiri dari tiga tombol:
- "Trade" - menampilkan perdagangan dan memungkinkan pengelolaan posisi terbuka.
- "Copy" - mengarahkan trader ke halaman yang sama seperti tombol "All traders".
- "Finance" - setelah pendaftaran Anda akan dapat menyetor dan menarik keuntungan di sini, serta melihat riwayat transfer.
2. Pendaftaran
Anda tidak perlu mendaftarkan profil forex untuk menguji platform dalam mode demo, tetapi pendaftaran lebih disukai jika Anda ingin informasi tentang trading disimpan. Sistem Social Trading dapat diuji dalam mode demo tanpa registrasi juga.
Klik tombol "Registration" di pojok kanan atas halaman utama dan isi kolomnya.
- Perhatian: Semua informasi yang Anda berikan harus benar atau Anda mungkin menghadapi masalah verifikasi. Tujuan verifikasi dengan broker dijelaskan dengan jelas di sini.
Anda perlu memasukkan nama lengkap, nomor telepon, alamat email, mata uang akun trading, dan kata sandi Anda. Anda dapat mengisi informasi dalam bahasa apa pun. Setelah profil Anda dibuat, Anda perlu memberikan informasi sebanyak mungkin: ini akan berguna ketika Anda setidaknya memutuskan untuk menjadi seorang manajer trader.
Untuk memverifikasi diri Anda, Anda perlu:
- Lampirkan salinan berwarna ID Anda (paspor, SIM) dengan informasi berikut: Foto, nama lengkap, tanggal lahir dan nomor ID. Foto tidak boleh dipotong. Ini adalah persyaratan regulator.
- Konfirmasikan alamat Anda. Untuk melakukannya, Anda perlu mengunggah salinan berwarna dari dokumen yang memberikan informasi berikut: Nama lengkap dan alamat tempat tinggal. Ini bisa berupa rekening koran, tagihan layanan, sertifikat notaris, atau tagihan lain dari organisasi yang diakui secara global. Tagihan tidak boleh lebih dari 3 bulan.
- Masukkan kode yang akan dikirim ke nomor telepon yang ditentukan dalam profil Anda.
- Masukkan informasi pribadi Anda (pengalaman trading di pasar valuta asing, informasi untuk calon investor tentang ketentuan copy trading Anda).
- Mendaftar untuk akun Islami (jika perlu).
Anda tidak perlu menerjemahkan dokumen Anda.
Perhatian: Anda dapat menunda verifikasi Anda dan fungsi platform akan tetap tersedia. Tapi secara pribadi, saya lebih suka keteraturan dalam segala hal.
3. Review Profil Klien setelah pendaftaran
Tiga bagian tambahan muncul di menu kiri setelah pendaftaran: Finance dan MetaTrader. MetaTrader adalah bagian untuk mengunduh versi desktop dari platform jika Anda masih ingin menggunakannya.
Pada gambar di bawah ini, ada tiga bagian baru yang telah saya sebutkan di atas dan menu profil trader utama.
“Profile” - bagian di mana trader mengisi informasi pribadinya dan yang berisi semua fungsi verifikasi yang diperlukan. Bagian tersebut juga berisi satu sub-bagian penting: "About me". Subbagian memberikan informasi perdagangan umum: ukuran rata-rata trading, jumlah instrumen yang digunakan, frekuensi pembukaan trading. Ini akan memungkinkan investor potensial untuk memiliki gambaran umum tentang seorang manajer. Bagian "About me" digunakan untuk mengaktifkan / menonaktifkan opsi copy trading dan menetapkan % komisi yang diinginkan yang akan Anda peroleh dari keuntungan copy trader Anda.
"Trading profile" mengumpulkan informasi tentang trading Anda:
- Grafik profitabilitas yang dibuat berdasarkan hasil trading Anda (perdagangan tertutup);
- Daftar trading terbuka dengan peluang untuk memperbaiki pesanan (duplikasi dari menu tersembunyi "Portofolio" yang telah saya tulis sebelumnya).
- Sejarah trading;
- Informasi tentang copy trader, program afiliasi, jika Anda berpartisipasi dalam salah satu dari itu.
- Informasi pribadi. Termasuk negara Anda, profitabilitas umum, dan profitabilitas bulanan.
"Deposit" - bagian besar dengan beberapa subbagian. Berisi informasi tentang cara top up akun (kartu bank, sistem pembayaran, cryptocurrency). Sejarah deposit dan penarikan dapat dilihat di bagian masing-masing.
4. Social Trading
Top up akun Anda dan pilih opsi "Activate real trading" di menu utama trader. Lalu pergi ke bagian "Trader" (menu kiri). Lebih mudah bagi saya ketika informasi tentang manajer-trader ditampilkan sebagai daftar, bukan sebagai tabel. Anda dapat mengontrol mode tampilan menggunakan tombol yang diberi garis merah pada gambar di bawah.
Selain itu, saya ingin mengingatkan Anda bahwa seluruh daftar trading yang terbuka (milik Anda atau yang disalin) dapat dilihat baik di menu tersembunyi "Portofolio" (ikon di pojok kiri bawah pada gambar di atas) atau di Bagian "Profile" di bagian kiri. Di jendela yang terbuka, Anda melihat semua trader manajer yang perdagangannya dapat disalin (tombol biru). Penyalinan akan otomatis, dalam batas setoran yang dialokasikan untuk masing-masing trader. Sekarang menjadi $ 100, tetapi Anda dapat menambah atau mengurangi jumlah ini.
Jenis salinan yang tersedia:
- “Secara proporsional dengan dana saya”;
- “Ukuran penuh 1 hingga 1”;
- “Fixed size";
- "% dari setiap volume perdagangan".
Anda dapat memilih jenis salinan Anda dengan mengklik pada kartu trader atau di menu "Copy settings" menggunakan tombol yang diuraikan pada gambar di bawah. Selain itu, Anda dapat memilih persyaratan berhenti Salin otomatis untuk setiap jenis salinan: setelah kerugian atau keuntungan maksimum tercapai.
Bagaimana kita memilih seorang manajer trader?
- Kami membandingkan profitabilitas dan risiko. Misalnya, dengan 9 dari 10 risiko dan 450% profitabilitas, saya hanya akan menginvestasikan sejumlah kecil. Risiko 3 dengan profitabilitas 85% adalah pilihan yang lebih pasti dan saya akan berinvestasi lebih banyak dengan trader seperti itu. Selain itu, Anda dapat memeriksa profil manajer untuk mempelajari lebih lanjut informasi (profitabilitas, risiko bulanan, statistik penyalinan, perdagangan terbuka saat ini, riwayat perdagangan, dan sebagainya).
- Gunakan filter seperti yang ditunjukkan pada gambar di bawah ini.
Di bagian bawah layar, Anda dapat melihat volume aset saat ini, aset yang digunakan, dan aset yang tersedia untuk ditradingkan. Saya mendistribusikan 50% dari deposit saya ($ 500) di antara 3 trader dan mengklik "Copy".
Saya mengaktifkan menu "Portofolio" di mana saya dapat melihat manajer yang dipilih. Perhatikan jenis penyalinan. Bagian "Portofolio" juga akan menampilkan trading yang Anda buka sendiri, tetapi kolom jenis trading akan menampilkan "Sell" atau "Buy".
Social Trading juga akan menarik bagi trader profesional karena mereka tidak hanya memperoleh penghasilan dari trading, tetapi juga menerima komisi dari investor yang menyalin perdagangan mereka. Seorang trader manajer dapat bekerja, misalnya, di platform MT4 sementara "investor" - copy trader - dapat menyalin di Profil Klien. Semua orang menang: investor menyalin perdagangan pada platform yang ramah pengguna dan manajer trading bagaimana dan di mana dia ingin, mendapatkan keuntungan dari trading yang sukses dan komisi dari keuntungan copy trader.
5. Trading
Sekarang saya akan langsung ke proses trading di Profil Klien. Mari kita mulai dengan meninjau fungsi. Buka langsung bagian "Trade" dan pilih instrumen apa saja. Misalnya, ВТС/USD. Saya akan mulai dari menu atas.
- Chart. Menu ini menampilkan grafik harga untuk instrumen yang Anda pilih. Tahan tombol kiri mouse dan seret grafik ke segala arah. Jika Anda mengklik kanan pada diagram, Anda akan melihat sub-menu dan setelan kontrol.
- Info on the instrument: berisi informasi umum tentang instrumen (sesi trading, ukuran swap, harga buy dan sell, volatilitas, dan sebagainya).
- Analysis: berisi informasi analitik pada instrumen seperti analisis teknis (gambaran umum situasi mengenai instrumen dan prakiraan), indikator sentimen pasar, grafik dengan level support dan resistance, skenario trading. Sinyal dibentuk atas dasar beberapa indikator teknis dan dilengkapi dengan skala khusus yang menunjukkan kekuatan setiap sinyal untuk buy atau sell. Sinyal disediakan oleh lembaga analitik independen Claws & Horns.
Tiga menu diuraikan pada gambar di atas:
- Persegi panjang merah: untuk mengatur periode skala yang lebih rendah. Catat titik "Mulai" yang memungkinkan pemilihan tanggal mana pun dalam grafik. Grafik dapat diskalakan dengan menggunakan roda mouse.
- Kotak hijau: skala bantu. % - mode menampilkan skala yang tepat, dalam poin atau persen. Log - aktivasi skala logaritmik. Auto - aktivasi / deaktivasi penskalaan otomatis. Ikon terakhir berupa roda gigi - properti timbangan - urutan penempatan, tampilan alat, harga penutupan sebelumnya, dan sebagainya.
- Persegi panjang kuning - timbangan tambahan lainnya. Ikon pertama menyimpan grafik saat ini sebagai file. Ikon panah bawah awan adalah untuk mengunggah grafik dengan cepat. Ikon panah awan ke atas menyelamatkan lingkungan kerja dengan semua perubahan dengan berbagai alat selama periode yang berbeda.
Sekarang mari kita periksa toolbar utama.
Dari kiri ke kanan:
- Time frame. Platform ini menyediakan 9 periode, mulai dari 1 menit hingga 1 bulan.
- Types of chart: bar, candlestick Jepang, garis, zona, HeikenAshi.
- Comparison/Adding instrumen ke grafik.
- Indikator dasar dari analisis teknikal Ada sangat banyak dari mereka, untuk berbagai tujuan dan strategi perdagangan. Tidak ada opsi untuk menambahkan pola expert advisor ke dalam platform web.
- Panah untuk maju satu langkah ke belakang atau ke depan.
Di sisi kanan grafik, Anda melihat jendela pembukaan trading. Di sini Anda dapat mengubah ukuran trading dan menempatkan perintah stop loss dan take profit. Anda dapat melakukan pending order, dengan menentukan harga yang diinginkan di menu "At the price".
Pada gambar di bawah, saya telah menempatkan Bollinger band yang baru saja menunjukkan bahwa harga menembus batas channel tetapi tidak ada tren yang kuat. Harga kembali ke channel dan bergerak ke batas atasnya seperti beberapa periode yang lalu. Ada flat sedang. Saya meningkatkan ukuran lot menjadi 0.06 (ekuivalen moneter segera ditampilkan di bawah ukuran lot) dan membuka posisi untuk buy, berharap untuk menutupnya ketika harga telah mencapai batas atas channel.
6. Chatting Trader
Saya memutuskan untuk menyebutkannya secara khusus karena ini bukan hanya jendela untuk pesan langsung tetapi alat analitis bantu multifungsi. Di sini Anda dapat mengobrol dengan trader dari seluruh dunia, menerima informasi tentang keadaan pasar dari trader profesional, mendapatkan berita terbaru tepat waktu, dan sebagainya. Yang paling penting adalah Anda dapat langsung menghubungi tim dukungan LiteFinance.
Pilihan:
- Pembuatan obrolan tematik dalam jumlah tak terbatas dengan sejumlah peserta;
- Penciptaan channel tematik dalam jumlah yang tidak terbatas. Pilihan ini akan sangat menarik bagi mereka yang ingin menarik investor atau berbagi sinyal dengan audiens mereka;
- Berlangganan ke berbagai channel informasi dengan informasi yang berguna, pendapat analis, sinyal, artikel tematik, dan strategi.
- Partisipasi dalam obrolan umum untuk trader dengan banyak pelanggan. Masalah bahasa diselesaikan dengan mudah: negara trader ditentukan secara otomatis dan chatting diatur ke bahasa masing-masing. Ada juga obrolan umum dalam bahasa Inggris. Terlepas dari kendala bahasa, siapa pun dapat ditemukan di chat (manajer dari peringkat, misalnya), di mana pun mereka berada pada saat tertentu.
Selain itu, terdapat channel tersemat di sini: opini analis, analisis pasar, blog trader, dan berita LiteFinance.
7. Program afiliasi
Mereka yang lebih memilih penghasilan pasif dan tidak membayangkan diri mereka dalam bidang trading profesional masih bisa mendapatkan penghasilan dari program afiliasi. Setiap orang dapat membangun jaringan trading mereka sendiri dan menghasilkan dari persentase volume trading trader. Gunakan tautan ini untuk membaca lebih lanjut tentang jenis program afiliasi dan peluang penghasilan yang mereka sediakan. Menu program afiliasi dapat dicapai dengan mengklik masing-masing tombol di menu sebelah kiri.
Untuk kembali, klik tombol "Trade" di menu sebelah kiri.
Mari kita simpulkan.
Profil trader LiteFinance bukan hanya akun pribadi untuk mengelola pengaturan umum dan menyetorkan / menarik uang, itu juga platform trading yang berfungsi penuh dengan opsi analisis teknis dan fundamental. Penggemar MetaTrader dan mereka yang ingin menggunakan expert advisor selalu dapat mengunduh versi desktop atau selulernya. Semua trading akun akan disinkronkan dengan platform online dari Profil Klien baru. Kecanggungan MetaTrader yang hanya membingungkan pemula agak diperhalus di versi baru.
Yang paling saya suka:
- Ada semua yang diperlukan untuk semua jenis trading;
- Trading digabungkan dengan sosial trading;
- Analisis grafis dengan serangkaian opsi lengkap;
- Ikon menu yang besar dan kombinasi warna yang nyaman yang memungkinkan menemukan bagian yang diperlukan dengan cepat.
Terakhir, saya sarankan Anda mendaftar dan menguji semuanya sendiri untuk menghargai opsi Profil Klien.
Anda punya pertanyaan? Tuliskan di kolom komentar di bawah, mari kita cari tahu bersama.
P.S. Apakah kamu menyukai artikel saya? Bagikan di jaringan social media: itu akan menjadi "terimakasih" terbaik :)
Link yang bermanfaat:
- Saya merekomendasikan mencoba untuk trading dengan broker yang handal disini. Sistem memungkinkan untuk anda trading sendiri atau copy trader yang sukses dari seluruh belahan dunia.
- Gunakan kode promo BLOG saya untuk mendapatkan bonus deposit 50% di platform LiteFinance. Cukup masukkan kode ini di kolo, yang sesuai saat deposit akun trading Anda.
- Channel Telegram dengan analitis berkualitas tinggi, ulasan forex, artikel pelatihan dan banyak hal lain yang bermanfaat untuk trader https://t.me/forex_hari_ini_trading_blog

Konten artikel ini mencerminkan pendapat penulis dan tidak mencerminkan posisi resmi broker LiteFinance. Materi yang dipublikasikan di halaman ini disediakan hanya untuk tujuan informasi dan tidak boleh dianggap sebagai penyediaan saran investasi untuk tujuan Arahan 2014/65/UE.
Menurut undang-undang hak cipta, artikel ini dianggap sebagai kekayaan intelektual, yang mencakup larangan menyalin dan mendistribusikannya tanpa izin.































